2026 九州展看维拍|小鹰管家:为全球经销商打造增值运营 + 售后管理双效管理平台
在全球化浪潮影响下,经销商业务版图持续扩张,但管理难题却日益凸显:产品资料版本杂乱、订单数据分散低效、物联网卡管理繁琐、邮件营销精准度与安全性不足,这些痛点正在成为经销商拓展全球市场的 “绊脚石”。
针对这些行业核心痛点,维拍物联依托其一站式平台化核心运营能力,深度聚焦产品创新,专为全球经销商打造的集成化管理神器——小鹰管家,将于2026年3月20日-23日的九州汽车生态博览会正式公开亮相。
小鹰管家以“国际化、智能化、集成化”为核心,旨在解决经销商全球化运营过程中的各类管理痛点,从产品推广到用户运营,从订单处理到物联网卡管理,实现全流程赋能,助力经销商轻松拓展全球市场,开启智能管理新范式!
小鹰管家:核心功能抢先看,破解经销商运营管理难题
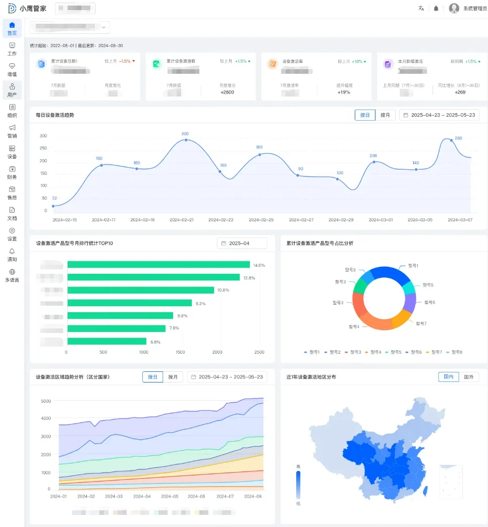
1、设备数据查看:多维数据辅助经营决策
可实时查看全国乃至全球范围内的设备激活总量、设备激活趋势、不同类型设备活跃趋势分析等核心数据,并展示各型号产品的使用频率数据。管理者可通过多维度、可视化的数据看板,及时了解设备整体活跃动态和区域市场热度,精准洞察市场反响,从而为产品优化迭代、销售策略制定和资源投放提供坚实的数据基础。
2、订单查询和处理:快速响应,优化体验
订单状态、支付成功率等信息集中展示,支持快速查询与处理。一站式操作无需切换多个平台,有效缩短订单处理及响应时间,用户满意度大幅提升。
3、物联卡&增值服务:管理更省心
集成物联网卡与增值服务套餐的分配、转移、批量操作;系统可区分“卡套餐”与“设备套餐”,并在关键操作节点进行校验与提示,从机制上有效防止人为配置失误;支持通过模板批量上传、批量分派物联卡,轻松应对海量设备并发部署场景;统一管理平台卡与三方卡,清晰展示库存列表、入库明细、接收及配送状态,让资产清晰、管理无忧。
4、终端用户使用情况:赋能精准营销与用户运营
通过该系统可实时掌握终端用户的设备在线状态及活跃用户数,持续追踪用户习惯变化,为精细化用户运营与科学化经营决策提供持续、可靠的数据支撑。
5、EDM 营销:精准触达、安全可控
支持按设备区域自动发送对应版本邮件,并具备自定义审批流程,实现发送内容可审、可拒、可追溯。采用国家级数据隔离机制,本级组织仅查看本级数据,保障信息安全的同时,提升营销合规性与触达精准度。
6、产品说明书管理:智能化适配多场景
支持中英文产品说明书及多格式文件(PDF/Word)统一上传与管理;根据用户IP自动切换大陆/海外双服务器连接,终端用户扫码即获对应地区说明书,实现一地发布,全球适配;还能统计下载数据和最近下载日志纪录,同一组织最多可上传100 份说明书,满足多样需求;此外,还能实时查看下载进度,大文件传输进度也能实时掌握; 支持说明书文件更换且链接不变,产品内容迭代更新无后顾之忧。
7、多语言智能化翻译:打破跨国经营语言壁垒
该平台可自动识别未翻译词条并智能提示,实现“人机协同”快速校对与发布;覆盖多种语言翻译需求,告别手动逐句翻译,让跨国业务沟通更顺畅更高效!

E-mail